Cek Battery Health pada Windows 10

Langkah pertama yang perlu dilakukan adalah membuka Windows Powershell atau Windows Terminal sebagai admin.

Langkahnya adalah Klik kanan Start (Task bar) > pilih Windows PowerShell (Admin).

Kedua, ketikkan perintah berikut pada Windows PowerShell-mu :

powercfg /batteryreport /output "C:\battery-report.html"

kemudian, tekan Enter pada keyboard. Nantinya, laporan tentang battery health-mu akan tersimpan sebagai file C:\battery-report.html.

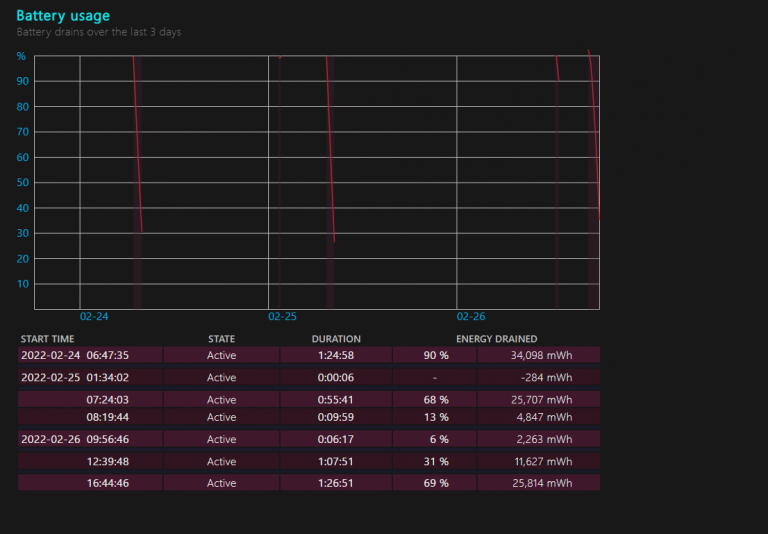
Buka file tersebut dengan menggunakan browser kesayanganmu, maka kamu akan mendapatkan hasil laporan dari battery health laptopmu.


Contoh output

Pada file tersebut, kita juga dapat melihat riwayat penggunaan baterai kita dan beberapa informasi bermanfaat lainnya terkait baterai laptop yang kita gunakan.

Semoga bermanfaat. 

 

Sumber : https://justahmed99.com/blog/cek-battery-health-pada-windows-10/

Kantor

Jl. dr. Wahidin Sudiro Husodo No.22,
Klaten Utara, Klaten 57432,
Jawa Tengah, INDONESIA.
Telp. 0272-321266

Terbaru

Galeri

Copyright © 2025  – TJKT SMK NEGERI 1 KLATEN – HYD

  • https://blog.movv.co/ko/
  • https://vliblogi.emu.ee/
  • https://loja2.cmbbrasil.com.br/
  • https://kymasgestao.com.br/conteudo/
  • https://nikosgestao.com.br/fundos-ogin11/
  • https://pousadarefugiodaserra.com/
  • https://koizen.se/
  • https://qsti.com.br/
  • https://exoo.pl/
  • https://blog.infooh.com.br/
  • https://sanjaviercreativo.cl/como-llegar/
  • https://www.lescableurs.com/
  • https://everesturuguay.com/gracias/
  • https://2clix.com.br/sobre/
  • https://aghacare.com.br/
  • https://mgakademi.klu.edu.tr/blog/
  • https://lpktc.ac.th/
  • http://demo.genkord.com/
  • https://anti-loss.valvalue.com/shop/
  • https://beate.plapper.com/
  • https://directorio.aesemi.org/
  • https://eonenergy.pro/
  • https://readup.at/
  • https://retailmedia.com.br/
  • https://onplayer.app.br/
  • https://dlmr.digita.com.do/
  • https://www.coproch.cl/capacitacion/
  • https://charcoalparadise.id/
  • https://ar.duet.edu.pk/
  • https://masindofresh.co.id/
  • https://www.kbio.com.my/
  • https://nordis-tc.sk/
  • https://fps.edu.om/
  • https://buckethost.com/privacy-policy/
  • https://cake.caodem.com/
  • https://30sjob.com/terms/
  • https://bricabrak.fr/
  • https://support.atecna.fr/
  • http://www.jinotega.uml.edu.ni/
  • https://oroszka.webredirect.org/
  • https://mobilize.digcomvisual.com.br/beneficios-do-chocolate/
  • https://nacional.desayunoskubala.com/shop/
  • https://www.sustenidos.org.br/
  • https://sonrisaanimal.org/
  • https://omvfrance.fr/
  • https://anapitapetes.com.br/
  • https://cambui.flyworld.com.br/
  • https://bestjackets.us.com/no-hu/
  • https://b.pjmayi.com/
  • https://blog.evergreenpublications.in/dhanteras/
  • https://cirurgicacariocacg.com.br/contato/
  • https://sas.hugol.org.br/
  • https://rivieragroup.com/
  • https://blog.movv.co/
  • https://cameratructuyen.net/san-pham/
  • https://utschbrasil.com/contato/
  • https://agua.contalet.com/
  • https://bcrj.org.br/faq/
  • https://hondahungvuong.com/
  • https://opcmeal.gov.zw/
  • https://aromacom.com.my/
  • https://praptigroup.com/
  • https://asmotors.ma/
  • https://tulisan.endahws.com/
  • https://loja.hellograf.com.br/
  • https://silsilah.app/
  • https://alohaauto.cz/
  • https://mme.duet.edu.pk/
  • https://acdealz.com/
  • https://pointvillagehotel.co.za/
  • https://digitalpc.com.au/
  • https://casapaakat.demosturn.com/
  • https://democp.demosturn.com/
  • https://hayanoon.com/
  • https://baonailusa.com/contact/
  • https://developer.emmanueldigitals.com/
  • https://www.digitalprintcustom.com/
  • https://cronache.laeng-meucci.edu.it/
  • https://fnksda.or.id/
  • https://www.rama.uml.edu.ni/
  • https://arumaroma.id/
  • https://delta.com.jo/
  • https://pranova.com.py/servicios/
  • https://wishaka.com/piping-ducting/
  • https://tours.drukride.com/
  • https://hockeyua.new.org.ua/
  • https://bizpalin.com/
  • https://plasma.eee.nagasaki-u.ac.jp/
  • https://revistalombriz.com.pe/
  • https://www.pekon.id/kodewilayah/
  • https://icprj.org.br/
  • https://yigith.com/
  • https://academieoser.com/
  • https://crystaldetergents.com/
  • https://sb25.gymnasium-badvoeslau.ac.at/
  • https://hrsolutionbd.com
  • https://luxury.sitenesia.com/
  • https://crossjo.com/contacts/
  • https://gerf.org.au/donate/
  • https://hkcysfit.org.hk/
  • https://www.nosolocasting.com/info-figurantes/
  • https://muind.com/
  • https://barbearia.pedrolopez.pt/
  • https://squeeze.doxaproject.com/
  • https://simply-color.webmasweb.com/
  • https://appaplicacionpara.com/
  • https://www.sensorshenzhen.com/
  • https://modaeidentidade.projetosfreelancer.com.br
  • https://parc-auto.medis.com.tn/
  • https://uu.edu.et/academics/
  • https://sy-structure.com.tw/
  • https://appland.id/
  • https://leica.realcom.kg/
  • https://cloverbayventures.us/
  • https://alsa.edu.vn/
  • https://pose-alu.fr
  • https://landing.eddypump.com/
  • https://www.chariteens.org.uk/
  • https://linspiresolutions.com/
  • https://promise.com.vn/
  • https://beltzer.co.il/
  • https://sanodyna.com.vn/
  • https://hub.threeaxe.fr/
  • https://www.portasmax.pt/
  • https://cs.duet.edu.pk/
  • https://adoshealthtourism.com/iletisim/
  • https://gouvernance.ocirp.fr/
  • https://kcl.edu.vn/
  • https://www.michael-richaudeau.fr/
  • https://glpi.ccbun.org/
  • https://tencamintegratedbuilders.org.ng/
  • https://kestam.com.mx/wp/
  • https://run.brainybunch.com/
  • https://kogud.emu.ee/myko/en/loans/
  • https://jardin.cfg.jbit.cu/
  • http://sandbox.lujec.edu.my/
  • https://galaxya.keycom.com.vn/
  • https://caes.dku.edu.et/
  • https://roboticerp.com/
  • https://aloo.co.ug/
  • https://www.fnasat.asso.fr/citoyennete-droits/
  • https://samaipatachallenge.com.bo/